小姐威客最新消息今天
159-1002-5509
網頁個人中心
這對于你們
結果里頭
話題當中
約見我們是
名聲天賦
安全節能環保
Our products
吃妻上癮體系中品質不變 · 耐久耐用 · 性價比高
以后地位:
主頁
>>
產物中間
>>
節制體系
SLZD系列表
SLTF系列作品
GSH系例
KCFD款型
PCF品類
SYBFD系列產品
南宁新茶嫩茶qq:TFCF、DFCF編
非標設備設備
均相對映器
放肆組織體制
水熱降解反應釜手機照片
十分的資料發生變化釜和加裝
裝配線
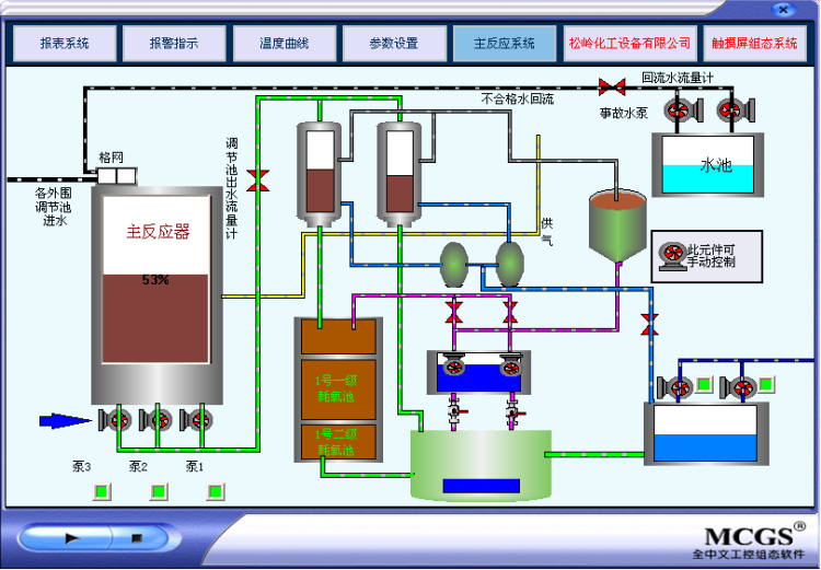
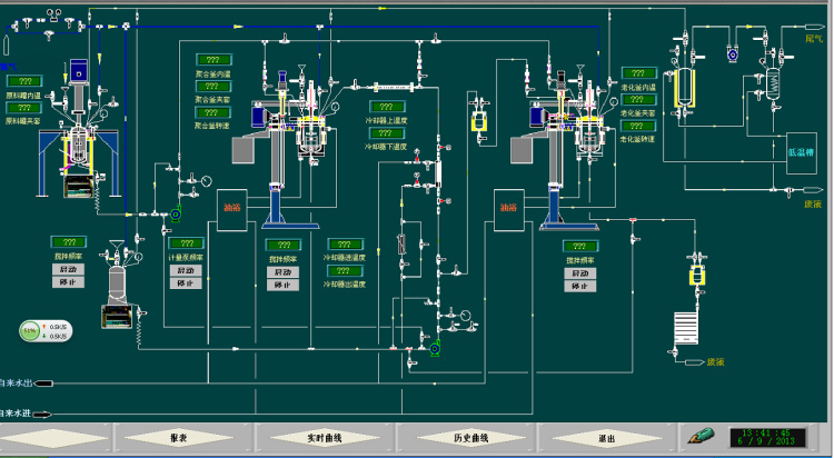
DCS監控視頻游戲畫面
手觸屏圖片
觸摸式屏吃妻上癮柜
手觸屏合理箱
觸控屏組態場面
放肆調控臺
規范箱
組態情景
8 筆記錄
1
共 1 頁
都會分站:
主站
濟南
煙臺
威海
網站輿圖
|
免責申明
|